ÒøÐÐÊý¾ÝÇå¾²Ì¬ÊÆÊµ¼ù£ºÍû¼ûΣº¦ÊÇÏÈÊÖ£¬£¬£¬£¬£¬£¬ÊØ×¡µ×ÏßÊÇÓ²ºË

Ðû²¼Ê±¼ä 2025-11-21

Êý×Ö»¯À˳±ÕýÉî¿ÌÖØËܽðÈÚÐÐÒµ£¬£¬£¬£¬£¬£¬Ã¿Ò»´ÎתÕË¡¢Àí²Æ¡¢´û¿îÓªÒµ±³ºó£¬£¬£¬£¬£¬£¬¶¼Éæ¼°º£Á¿Ãô¸ÐÊý¾ÝµÄÁ÷ת¡£¡£¡£¡£¡£¡£ÕâЩÊý¾Ý²»µ«¹Øºõ¿Í»§Òþ˽Ó빤ҵÇå¾²£¬£¬£¬£¬£¬£¬¸üÖ±½Ó¹ØÏµµ½½ðÈÚÎȹÌÓëÃñÉú°ü¹Ü¡£¡£¡£¡£¡£¡£


½üÄêÀ´£¬£¬£¬£¬£¬£¬Ëæ×Å¡¶ÒøÐаü¹Ü»ú¹¹Êý¾ÝÇå¾²ÖÎÀí²½·¥¡·£¨½ð¹æ¡²2024¡³24ºÅ?£©ÒÔ¼°¡¶ÖйúÈËÃñÒøÐÐÓªÒµÁìÓòÊý¾ÝÇå¾²ÖÎÀí²½·¥¡·£¨ÖйúÈËÃñÒøÐС²2025¡³µÚ3ÏÂÁµÈÏà¼ÌÐû²¼£¬£¬£¬£¬£¬£¬Ã÷È·ÒªÇóÒøÐС°½¨ÉèÁýÕÖÊý¾ÝÈ«ÉúÃüÖÜÆÚµÄΣº¦¼à²â»úÖÆ£¬£¬£¬£¬£¬£¬ÊµÏÖΣº¦Ôçʶ±ð¡¢ÔçÔ¤¾¯¡¢Ôç´¦Öóͷ£¡±¡£¡£¡£¡£¡£¡£


ÔÚ´ËÅä¾°Ï£¬£¬£¬£¬£¬£¬Ä³ÒøÐÐÔÚÍÆ½øÊý×Ö»¯×ªÐÍÀú³ÌÖУ¬£¬£¬£¬£¬£¬Éî¿ÌÊìϤµ½Êý¾ÝÇå¾²ÒѲ»ÔÙÊǺǫ́ÊÖÒÕÎÊÌ⣬£¬£¬£¬£¬£¬¶øÊÇÃæÏò¿Í»§µÄ½¹µãЧÀÍÔÊÐí£¬£¬£¬£¬£¬£¬¡°Íû¼ûΣº¦¡±Êǽ¨Éè¿Í»§ÐÅÈεĻù´¡£¬£¬£¬£¬£¬£¬¡°ÊØ×¡µ×Ïß¡±ÔòÊÇάϵºã¾Ã¹ØÏµµÄÓ²ºË°ü¹Ü¡£¡£¡£¡£¡£¡£È»¶ø£¬£¬£¬£¬£¬£¬¸ÃÒøÐÐÔÚÊý¾ÝÇå¾²ÖÎÀíʵ¼ùÖÐÈÔÃæÁÙÒÔÏÂÌôÕ½£º


Ò»ÊÇÊý¾Ý×ʲúÅÌ»õ¸ß¶ÈÒÀÀµÈ˹¤²Ù×÷£¬£¬£¬£¬£¬£¬È±·¦×Ô¶¯»¯¡¢ÖÇÄÜ»¯µÄ×ʲú·¢Ã÷Óë·ÖÀ๤¾ß£¬£¬£¬£¬£¬£¬µ¼ÖÂÅÌ»õЧÂʵ͡¢ÁýÕÖ²»È«¡¢¸üÐÂÖͺ󡣡£¡£¡£¡£¡£²»µ«ÈÝÒ×·ºÆðÎ󱨡¢Â©±¨µÈÎÊÌ⣬£¬£¬£¬£¬£¬¸üÄÑÒÔʵÏÖ¶ÔÊý¾Ý×ʲúµÄʵʱ¸ÐÖªÓ붯̬ÖÎÀí£¬£¬£¬£¬£¬£¬ÎÞ·¨ÓÐÓÃÖ§³ÖÊý¾ÝÖÎÀí¡¢ºÏ¹æÉ󼯼°Çå¾²·À»¤µÈÒªº¦ÓªÒµÐèÇ󣻣»

¶þÊÇÊý¾ÝÔÚÊÕÂÞ¡¢´æ´¢¡¢´¦Öóͷ£¡¢¹²Ïí¡¢Ïú»ÙµÈ»·½ÚÖÐÆµÈÔÁ÷¶¯£¬£¬£¬£¬£¬£¬È±·¦¶ÔÊý¾ÝÈ«ÉúÃüÖÜÆÚÁ÷ת·¾¶µÄÓÐÓÃ×·×ÙÓë¿ÉÊÓ»¯ÄÜÁ¦¡£¡£¡£¡£¡£¡£Êý¾ÝȪԴ¡¢Á÷ת·¾¶ÓëʹÓùæÄ£ÄÑÒÔ×¼È·ÕÆÎÕ£¬£¬£¬£¬£¬£¬µ¼ÖÂÊý¾ÝѪԵ²»Çå¡¢ÔðÈνçÏßÄ£ºý£¬£¬£¬£¬£¬£¬±£´æÀÄÓÃÓëй¶Σº¦£»£»

ÈýÊÇÏÖÓÐÇ徲ϵͳÆÕ±éȱ·¦Õë¶ÔÃô¸ÐÊý¾ÝµÄÖÇÄÜʶ±ð¡¢·Ö¼¶·ÖÀ༰ÐÐΪÆÊÎöÄÜÁ¦£¬£¬£¬£¬£¬£¬ÄÑÒÔ×Ô¶¯·¢Ã÷Òì³£»á¼û¡¢Ô½È¨²Ù×÷¡¢¸ßƵÏÂÔØ¡¢·ÇÊÚȨÍâ·¢µÈ¸ßΣº¦ÐÐΪ¡£¡£¡£¡£¡£¡£Í¬Ê±£¬£¬£¬£¬£¬£¬¶ÔÍøÂçÁ÷Á¿ÖеÄÊý¾ÝÄÚÈÝȱ·¦Éî¶ÈÆÊÎö£¬£¬£¬£¬£¬£¬ÎÞ·¨ÊµÊ±Ê¶±ðDZÔÚµÄÊý¾Ýй¶ͨµÀ£¨Èçͨ¹ýAPIµÈ·½·¨£©£¬£¬£¬£¬£¬£¬µ¼ÖÂÇå¾²ÏìÓ¦Öͺ󡣡£¡£¡£¡£¡£


Èýºàáé¾¶

´òÔìÒøÐÐÊý¾ÝÇ徲Σº¦¼à²â¼Æ»®

ͼƬ

ΪӦ¶ÔÉÏÊöÌôÕ½£¬£¬£¬£¬£¬£¬ÈËÉú¾ÍÊDz©Á¬Ïµ¸ÃÒøÐÐÏÖʵӪҵÐèÇ󣬣¬£¬£¬£¬£¬ÍƳöÒøÐÐÊý¾ÝÇ徲Σº¦¼à²â½â¾ö¼Æ»®£¬£¬£¬£¬£¬£¬Î§ÈÆ¡° Êý¾Ý×ʲú²â»æ¡¢·ÖÀà·Ö¼¶ÒÔ¼°Êý¾ÝÁ÷תΣº¦¼à²â ¡±Èýºàáé¾¶£¬£¬£¬£¬£¬£¬ÖúÁ¦ÒøÐÐʵÏÖ´Ó±»¶¯ÏìÓ¦µ½×Ô¶¯¹Ü¿ØµÄת±ä¡£¡£¡£¡£¡£¡£


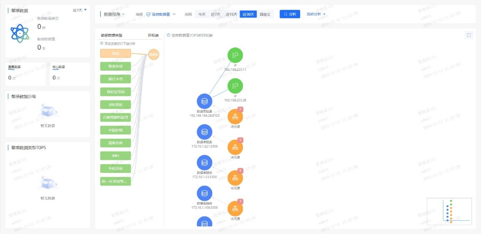
Ò»¡¢ÒÔÊý¾ÝΪÖÐÐÄ£¬£¬£¬£¬£¬£¬»æÖÆ¡°Ãô¸ÐÊý¾ÝµØÍ¼¡±


ϵͳÊáÀí¿Í»§Éí·ÝÐÅÏ¢£¨C1Àࣩ¡¢ÕË»§ÐÅÏ¢£¨C2Àࣩ¡¢ÉúÒâÐÐΪ£¨C3ÀࣩµÈÒªº¦Êý¾Ý×ʲú£¬£¬£¬£¬£¬£¬½¨ÉèͳһµÄÊý¾ÝĿ¼£»£»ÒÀ¾Ý¡¶½ðÈÚÊý¾ÝÇå¾² Êý¾ÝÇå¾²·Ö¼¶Ö¸ÄÏ¡·£¨JR/T 0197¡ª2020£©£¬£¬£¬£¬£¬£¬×Ô¶¯¶Ô¿Í»§Êý¾Ý°´Ãô¸Ð¶È´ò±ê£¬£¬£¬£¬£¬£¬Îª½¹µãÊý¾ÝÉèÖøü¸ß·À»¤Æ·¼¶£»£»Á¬ÏµÖªÊ¶Í¼Æ×ÊÖÒÕ£¬£¬£¬£¬£¬£¬¿ÉÊÓ»¯·ºÆðÊý¾ÝÔÚӪҵϵͳ¡¢µÚÈý·½½Ó¿Ú¡¢Íâ°üƽ̨¼äµÄÁ÷ת·¾¶£¬£¬£¬£¬£¬£¬¾«×¼Ê¶±ð¸ßΣº¦½Úµã¡£¡£¡£¡£¡£¡£


Ò»µ©±¬·¢¿Í»§Êý¾ÝÒì³£»á¼û£¬£¬£¬£¬£¬£¬ÏµÍ³¿ÉÔÚÃë¼¶ÄÚ¶¨Î»¡°ºÎÈË¡¢ºÎʱ¡¢Í¨¹ýºÎϵͳ¡¢»á¼ûÁËÄÄЩ×ֶΡ±£¬£¬£¬£¬£¬£¬´ó·ùÌáÉýÇå¾²ÏìӦЧÂÊ¡£¡£¡£¡£¡£¡£


ͼƬ1.png

ͼƬ2.png


¶þ¡¢´òÔìAIÇý¶¯µÄʵʱΣº¦¼à²âÒýÇæ


ͨ¹ý°²ÅÅÓû§ÐÐΪÆÊÎö£¨UEBA£©Ä£×Ó£¬£¬£¬£¬£¬£¬½¨ÉèÔ±¹¤/ϵͳµÄÕý³£²Ù×÷»ùÏߣ¬£¬£¬£¬£¬£¬ÊµÏÖ¶Ô¸ßÆµÅÌÎÊ¡¢·ÇÊÂÇéʱ¼ä»á¼û¡¢¿çȨÏÞµ÷È¡µÈÐÐΪ×Ô¶¯´ò·ÖÔ¤¾¯¡£¡£¡£¡£¡£¡£Á¬ÏµÊý¾ÝÇå¾²ÖÇÄÜÌ壬£¬£¬£¬£¬£¬¼¯³ÉÓªÒµºÍÇå¾²Êý¾Ý£¬£¬£¬£¬£¬£¬¹¹½¨Éî¶Èѧϰ¡¢Ñ­»·Éñ¾­ÍøÂçµÈÄ£×ÓËã·¨£¬£¬£¬£¬£¬£¬Í¨¹ý¹æÔòÆ¥Å䡢ģʽʶ±ð¡¢Òì³£¼ì²â¡¢Ç÷ÊÆÆÊÎöµÈÐÐΪÆÊÎöÊÖÒÕ£¬£¬£¬£¬£¬£¬Ê¶±ðÓû§ºÍʵÌåÒì³£ÐÐΪ£¬£¬£¬£¬£¬£¬ÊµÏÖӪҵΣº¦¿ØÖÆÓë×·ËÝ¡£¡£¡£¡£¡£¡£


ͨ¹ý»ùÓÚÒ쳣ģ×ÓЧ¹ûµÄ¶þ´Î´¦Öóͷ££¬£¬£¬£¬£¬£¬¿É¾«×¼Ê¶±ð20%µÄ¸ß¼ÛÖµ¸æ¾¯£¬£¬£¬£¬£¬£¬Ïû³ý80%¸æ¾¯ÔëÉù£¬£¬£¬£¬£¬£¬ÖúÁ¦ÔËÓªÖ°Ô±¿ìËÙ¾Û½¹ÓÐÓÃÍþв£¬£¬£¬£¬£¬£¬ÏÔÖøÌáÉýÆÊÎöЧÂÊ¡£¡£¡£¡£¡£¡£


Èý¡¢Ò»Á¬ÑݽøµÄÇå¾²·À»¤ÄÜÁ¦


ƽ̨¶ÔÊý¾ÝÅúÁ¿µ¼³ö¡¢Òªº¦ÐÅÏ¢ÅÌÎʵȸßΣ²Ù×÷ʵÑ鶯̬Ԥ¾¯£¬£¬£¬£¬£¬£¬½«Î£º¦¸æ¾¯×ª»¯Îª´¦Öóͷ£¹¤µ¥£¬£¬£¬£¬£¬£¬Áª¶¯ºÏ¹æ¡¢¿Æ¼¼ÓëÓªÒµ²¿·ÖЭͬÏìÓ¦£»£»Í¬²½½¨ÉèÇå¾²ÔËÓª»úÖÆ£¬£¬£¬£¬£¬£¬ÔÚ¿ÉÄÜÓ°ÏìÊý¾ÝÇ徲ʱʵʱ¸æ¾¯´¦Öóͷ£Ðγɳ£Ì¬»¯»úÖÆ£¬£¬£¬£¬£¬£¬²¢»ùÓÚÀúÊ·ÊÂÎñ¸´ÅÌÒ»Á¬µü´úΣº¦Ê¶±ðÄ£×ÓÓë´¦Öóͷ£¹æÔò£¬£¬£¬£¬£¬£¬ÊµÏÖÇå¾²ÄÜÁ¦µÄ×ÔÎÒÑݽøÓë±Õ»·ÌáÉý¡£¡£¡£¡£¡£¡£


ͨ¹ý¶¯Ì¬Ô¤¾¯¡¢¿ç²¿·ÖЭͬÓë±Õ»·µü´ú»úÖÆ£¬£¬£¬£¬£¬£¬ÊµÏÖÊý¾Ý¸ßΣ²Ù×÷µÄÖÇÄÜ·À¿ØÓëÇå¾²ÄÜÁ¦Ò»Á¬½ø»¯¡£¡£¡£¡£¡£¡£


ËÄ´ó½¹µãÓÅÊÆ

ÖúÁ¦ÒøÐй¹½¨Êý¾ÝÇå¾²·ÀµØ

ͼƬ

±¾¼Æ»®ÒÔÖÇÄÜ»¯¡¢È«ÖÜÆÚµÄÊý¾ÝÇ徲Σº¦ÆÊÎöΪ»ù´¡£¬£¬£¬£¬£¬£¬ÁýÕÖÊý¾ÝÈ«ÉúÃüÖÜÆÚµÄ²Ù×÷¡¢ºÏ¹æÓëÒ쳣״̬£¬£¬£¬£¬£¬£¬Í¨¹ýÊÕÂÞ¡¢¾«×¼²¶»ñ¡¢Éî¶ÈÆÊÎö¡¢Ö±¹ÛÕ¹ÊÕ¬ëÈ«³ÌËÝÔ´£¬£¬£¬£¬£¬£¬Ô¤ÅÐΣº¦Ç÷ÊÆ£¬£¬£¬£¬£¬£¬ÖúÁ¦Óû§ÊµÊ±ÕÆ¿ØÊý¾ÝÇå¾²Ì¬ÊÆ£¬£¬£¬£¬£¬£¬ÊµÊ±·¢Ã÷²¢Õ¹ÍûDZÔÚÍþв¡£¡£¡£¡£¡£¡£


ͼƬ3.png


Ò»¡¢ÖÇÄÜʶ±ðÐÂÎÅ̬Êý¾Ý


ÈÚºÏAIÊÖÒÕ£¬£¬£¬£¬£¬£¬¶Ô¾²Ì¬´æ´¢Ó붯̬Á÷תÊý¾Ý¾ÙÐÐÉî¶ÈÆÊÎöÓë×Ô¶¯»¯´¦Öóͷ££¬£¬£¬£¬£¬£¬¾«×¼Ê¶±ðÃô¸ÐÊý¾Ý¼°ÆäΣº¦¡£¡£¡£¡£¡£¡£


¶þ¡¢ÖªÊ¶Í¼Æ×Õ¹ÏÖÊý¾ÝÁ÷¶¯Âß¼­


»ùÓÚ֪ʶͼÆ×¹¹½¨ÊµÌ幨Áª£¬£¬£¬£¬£¬£¬ÇåÎúÃè»æÊý¾ÝÁ÷¶¯µÄÖØ´óÐÐΪģʽ£¬£¬£¬£¬£¬£¬Õ¹ÏÖÆäÄÚÔÚÂß¼­£¬£¬£¬£¬£¬£¬Ö§³ÖÊý¾ÝÇý¶¯¾öÒé¡£¡£¡£¡£¡£¡£


Èý¡¢ÖÜÈ«Êý¾ÝΣº¦ÆÀ¹À


Á¬ÏµÉî¶Èѧϰ¡¢ÎÞ¼àÊÓѧϰÓëͼʶ±ðÊÖÒÕ£¬£¬£¬£¬£¬£¬¿ªÕ¹È«ÉúÃüÖÜÆÚºÏ¹æÆÊÎö¡¢ÖصãÉó¼ÆÓëÒì³£¼ì²â£¬£¬£¬£¬£¬£¬Ê¶±ðÒÑÖªÓëδ֪Σº¦£¬£¬£¬£¬£¬£¬Õ¹ÍûÓ°Ïì¹æÄ£ÓëÉú³¤Ç÷ÊÆ¡£¡£¡£¡£¡£¡£


ËÄ¡¢×¼È·×·×ÙÊý¾Ý·¾¶


ÔËÓöàάÆÀ¹ÀÖ¸±êÓë·¾¶Ì½Ñ°ÊÖÒÕ£¬£¬£¬£¬£¬£¬Éî¶È×·ËÝÊý¾Ý»á¼ûÓë¹²ÏíÀú³Ì£¬£¬£¬£¬£¬£¬¾«×¼¶¨Î»Ç±ÔÚй¶·¾¶£¬£¬£¬£¬£¬£¬ÊµÊ±·À¿ØÎ£º¦¡£¡£¡£¡£¡£¡£


ͼƬ4.png

ÔÚÊý×Ö½ðÈÚʱ´ú£¬£¬£¬£¬£¬£¬Êý¾ÝÇå¾²²»µ«ÊÇÊÖÒÕͶÈ룬£¬£¬£¬£¬£¬¸üÊÇÐÅÈλùʯ£»£»Î£º¦¼à²â²»µ«ÊǺϹæÒªÇ󣬣¬£¬£¬£¬£¬¸üÊÇЧÀÍÑÓÉì¡£¡£¡£¡£¡£¡£Í¨¹ý½¨ÉèÊý¾ÝÇå¾²Ì¬ÊÆÖÎÀíÆ½Ì¨£¬£¬£¬£¬£¬£¬ÒøÐпÉʵÏÖÊý¾ÝÈ«ÉúÃüÖÜÆÚÇ徲Σº¦¼à²âÔ¤¾¯ÓëÈ«ÌìºòΣº¦Ì¬ÊÆÖÎÀí£¬£¬£¬£¬£¬£¬È·±£Ã¿Ò»±ÊÊý¾ÝÁ÷¶¯Çå¾²¿É¿Ø£¬£¬£¬£¬£¬£¬Îª¿Í»§ÐÅÈÎÓëÓªÒµÁ¢ÒìÌṩ¼áʵ°ü¹Ü¡£¡£¡£¡£¡£¡£